产品分类/Products

2025年3月6日  过程控制应用中心实训平台

SBGCS-05A型过程控制应用中心实训平台

 

一、系统概述

"过程控制应用中心实训平台"是从高校自动化相关专业教学实验的需求出发,采用代表自动化行业技术潮流的现场总线技术,开发出来的进行通讯和远程控制的网络化和数字化实验装置。

(图片仅供参考)

"高级过程控制系统实验装置"是由现场总线控制系统和对象系统组成。

1.控制系统硬件

除电气部分给各种工作部件提供电源外,还有下列主要部件:

(1)SIEMENS CPU 1214C系列

(2)明纬 电源模块一个

(3)模拟量输入模块SM 1231模块两个

(4)模拟量输出模块SM 1232模块一个

(5)变频器一个

2.控制系统软件

采用SIEMENS WINCC软件监控、SIEMENS STEP7编程

二、系统特点

能完整的体现现场过程变量数字化采集,实现从过程变量的现场采集到上位监控的全数字化传输,可完成DCS分布控制系统架构。

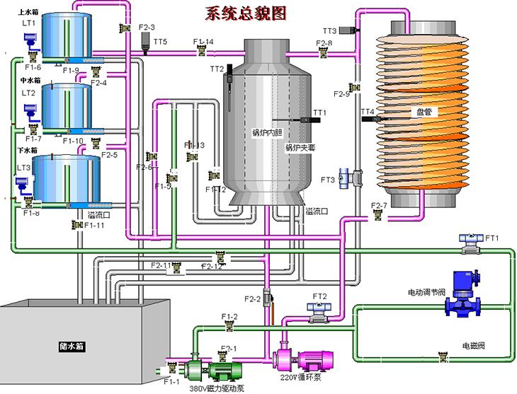
三、系统结构

控制系统结构图如下:

四、控制对象

一)系统组成

1.过程控制实验对象系统

实验对象系统包含有:不锈钢储水箱;上、中、下三个串接有机玻璃圆筒型水箱;三相4.5kW电加热锅炉(由不锈钢锅炉内胆加温筒和封闭式外循环不锈钢冷却锅炉夹套构成)和铝塑盘管组成。

系统动力系统有两套:一套由SIEMENS变频器、三相(380V交流)不锈钢磁力驱动泵、电动调节阀、交流电磁阀、涡轮流量计等组成;另一套由220V循环泵、涡轮流量计等组成。

整套对象系统完全由不锈钢材料制造,包括对象框架、管道、底板,甚至小到每一颗紧固螺钉。

实验室智慧用电安全控制系统;智能电源管理系统具有过温、短路、过流、过压、欠压、失压、功率限定;电源具有一键锁定功能,处理故障时,防止漏电保护器合闸,造成触电危险;电源具有故障锁定功能,发生故障导致跳闸时,不能人为上电,只能通过远程清除故障后,才能上电成功;能通过无线4G和有线以太网与手机APPPC端云平台通讯,没有网络的情况下,教室整套智能电源管理系统可离线独立运行。

1)智能终端:智能电源管理系统以32ARM为核心,采用4.3寸彩色触摸屏为人机交互界面,实时监控设备运行情况,提供ZigbeeCAN等多种通信模式,具备语音播报功能。能实时监测三相电压、电流、功率,功率因数、频率、电能等参数,液晶触摸屏监测数值。能监控实验室电源的故障类型和故障次数;用户通过刷卡方式请求开启设备,PC端进行授权之后,设备可启动使用,PC端可分时预约设备的启动和停止!设备时间管理包含年月日时间的显示。可设备相应过温、短路、过流、过压、欠压、失压、功率限定等7大保护功能数值。

2)手机APP用电状态界面实时显示当前电压、电流、有无功功率、电能、设备温度、漏电电流值等;后台查看报警日志、操作日志、故障日志等。用户可进行远程在线报修,反应设备故障信息,编辑报修情况,后台可进行远程维护,及时跟进,以有效解决用户设备维护。

3PC端软件:每个设备状态信息显示,具有多个子界面,具有故障分析,用电能效分析、集中管理、个人中心资料管理、用户定位跟踪与信息统计;具有管理员信息修改与权限管理等功能。可一键开启和关闭所有设备,可单独控制每台设备的开关!用电数据界面能智能查找近2年用电数据,设置界面能设置限定电能值、负载值、设备超温值、过欠压值、过欠压恢复时间值等。

2.对象系统中的各类检测变送及执行装置

(1)扩散硅压力变送器三只:分别检测上水箱、中水箱、下水箱液位;

(2)涡轮流量计三只:分别检测两条动力支路及盘管出水口的流量;

(3)Pt100热电阻温度传感器六只:分别用来检测锅炉内胆、锅炉夹套、盘管(三只)及上水箱出水口水温;

(4)控制模块:包含电磁阀21只、电动调节阀一个、可控硅温度控制模块一只;

(5)三相380V不锈钢磁力驱动泵、220V循环泵。

二)系统主要特点

1.被调参数囊括了流量、压力、液位、温度四大热工参数

2.执行器中既有电动调节阀仪表类执行机构,又有变频器等电力拖动类执行器

3.系统除了能改变调节器的设定值作阶跃扰动外,还可在对象中通过电磁阀制造各种扰动

4.一个被调参数可用不同的动力源、不同的执行器和不同的工艺线路下可演变成多种调节回路,以利于讨论、比较各种调节方案的优劣

5.能进行多变量控制系统及特定的过程控制系统实验

三)"高级过程控制系统实验装置"对象系统总貌图

五、实验内容

1.现场总线控制系统(DCS)的组成与认识实验

2.下位机软件中的硬件组态和程序编写

3.上位机软件中的通信建立和界面组态

4.一阶单容上水箱对象特性测试实验

5.二阶双容水箱对象特性测试实验

6.上水箱液位PID整定实验

7.串接双容下水箱液位PID整定实验

8.三容液位定值控制实验

9.锅炉内胆水温PID控制实验

10.锅炉夹套水温PID控制实验

11.单闭环流量PID控制实验

12.锅炉内胆水温位式控制实验

13.水箱液位串级控制实验

14.三闭环液位控制实验

15.锅炉夹套与内胆水温串级控制实验

16.锅炉内胆水温与水流量串级控制实验

17.上水箱液位与进水流量串级控制实验

18.单闭环流量比值控制实验

19.下水箱液位前馈-反馈控制实验

20.锅炉内胆水温前馈-反馈控制实验

21.温度纯滞后控制实验

22.流量纯滞后控制实验

23.锅炉夹套与内胆水温解耦控制实验

24.上水箱液位与出口水温解耦控制实验

六、过程控制应用中心实训平台主要配置清单

序号

设备名称

数量

单位

1

不锈钢框架

1

2

有机玻璃水桶

3

3

不锈钢下水箱

1

4

不锈钢复合加热桶

1

5

380V磁力驱动泵

1

6

220V循环泵

1

7

SIEMENS CPU 1214C

1

8

明纬电源模块

1

9

模拟量输入模SM1231

2

10

模拟量输出模SM1232

1

11

SIEMES变频器V20

1

12

扩散硅压力变送器

1

13

扩散硅压力变送器

2

14

涡轮流量计

3

15

PT100热电阻传感器

6

16

电磁阀

1

17

空气开关

1

18

旋钮

4

19

中间继电器

若干

20

DC24V开关电源

1

21

电动调节阀

1

22

可控硅调压器

1

23

控制柜

1

气动液压实训平台

智能数控机床故障诊断与维修装置

数控车床实训平台

电机与变压器实训装置

工业传感器实训台

智能传感器数字实训平台

工业传感器自动化综合实训台

液位流量控制实训装置

环境检测实训装置

材料分拣邮件分拣实训装置(含PLC和触摸屏)

环形带运行实训装置

智能小区实训装置(含PLC和触摸屏)

高性能电工电拖实验装置

高性能电工电拖实验装置

初级电工技术实训考核装置

电工实训平台(单面双组型)

维修电工技师实训考核装置

高级电工考核装置平台

工业网络集成控制实训平台

工业机器人工程应用实训平台

现代电工技术数字化实训平台

高低压供配电技术考培实训平台

过程控制应用中心实训平台

电气自动化高级实训平台

电力系统继电保护综合实验装置

人工智能实验装置

电工电子综合应用创新实训装置

电工基础实训台

工业自动化教学训练平台

高级电工电子技术实验平台

电力电子综合创新实验平台

高级电工电子综合实验实训装置

智能电工电子实验台

智能型中高级电工电子实训装置

高级电工实训考核装置

电工电子创新教育平台

电子电路技术综合实训平台

现代电工综合实训考核平台

PLC可编程控制器综合实训平台

电机拖动及控制技术实验平台

电工电子电气控制综合实训平台

交直流电机拖动实验装置

PLC电机控制实训台

电工(基础)实训考核装置

电工电子综合实验装置(三相调压)

电工综合实训考核平台、高级综合电气实训装置

PLC与电气控制实训平台

电工电子实训工作台

数电模电实验平台

电工仪表照明实训柜

PLC实验台

电工电子实验台

通用电工实验装置

电气装配实训装置(单面双组型)

电气实训平台

工业网络智能控制与维护实训台

电路电拖实验室设备

电工电子PLC技能实验装置

运动控制实训平台

工业网络智能控制与维护系统

电工技能操作实训装置

电路实验综合平台

电力电子技术实验台

PLC实训台、电气控制与PLC综合实训室设备

电工工作岛、一体化智能控制及教师示教主控台

中等职业学校电工电子类专业实训基地设备基本配置推荐标准

自动化综合实验系统

电工技能综合实训装置

电源总控台、电工电子技术综合实验装置

新型驱动综合实训室设备

可编程控制器自动化教学实训装置

电子产品装调创新实训考核装置

电工新技术应用实践训练平台

电工电路实验教学平台

电机系统教学实验实训台

电气工程综合实训设备

PLC可编程控制技术综合实训装置

机床电气实训考核装置

模拟电路、数字电路、电路基础实验台

智能型高级维修电工及技师实训考核装置

电工技能实训实验台

多功能电工实训工作台

机电技术应用专业实训基地实训设备

电工电子电拖PLC综合实训考核装置

通用电工电子实验台

电子电工与PLC实训台

高级电工电气控制技术综合实训装置

电子技术实验与实训装置

电工电子电拖综合实验平台

电工电子电拖综合应用创新实训考核装置

电机拖动及控制技术实验平台

现代电力电子技术实验装置

电工电子综合应用创新实训装置

电工电子综合实训装置(含单片机)

电工电子及自动化综合实验实训装置

电气自动化综合实训装置

电工电子技能考核实训平台

电工电子电气技术综合实验平台

通用电工、电子、电拖实训装置

初中级电工技术综合应用创新实训考核装置

智能型中高级维修电工实训装置

高级技师维修电工实训平台

互联网+虚实结合电工技术实验平台

通用电工、电子技术实训装置

网络信息实训室设备、物联信息实训教学平台

LED显示屏安装与调试实训台

LED显示屏故障检测与维修实训台

智能电子产品设计创新平台

电路分析实验台

电工电子模拟实训台

PLC电气控制综合实训平台

可编程、变频器、触摸屏、电气控制综合实训平台

高性能电工电子实验实训台

电子技术综合实训台

电工技术综合实训实验台

高级电工技术实验装置

电工电子综合实验装置

电气控制实训实验台

自动化综合实训装置

初中高级电工技能实训与考核平台(双组型)

电子技术综合实训考核装置

电路实验操作台

电工电子及电力拖动综合应用创新实训装置

智能电机拖动及控制实训装置

电工电子技术实训考核装置

电气控制实验装置

智能电工电子技术实验装置

智能型中高级电工实训装置

电工电子实验与技能实训综合装置

电工电子拖综合实训考核装置

通用电工、电子、电拖实训装置

高性能电工技术综合实训装置

高级维修电工技能培训考核装置

网孔型电工电子实训装置

电工电子基础实验教学平台

集成电工电子实验平台

电工、电子、电拖技术实验系统设备

电工综合实训考核设备

电工技术实验装置

智能电工实训考核装置

高级电工技术实训装置

电力电子试验箱

机床电气技能实训考核鉴定装置

电力电子技术及控制实验装置

智能型电工电子电拖PLC综合实验装置

电机及电力拖动实验装置

电机及电气控制实验实训装置

电机与拖动实验平台

电工电子综合实训平台

电工电子综合实验平台

数字电子应用创新实训装置

模电、电工综合应用创新实训装置

电气自动化技术考核实训装置

电子技能与电子工艺综合实训台

装表接电综合考核实训台

电子电路技术综合实训台

通用电工电子、电拖实训台

电工、模拟、数字、电力拖动综合实验装置

电工电子综合应用实训台

电工电子技术实验台

电机拖动实训装置

通用电工电子实训设备(电工电子电气数电模电五合一)

电工电子综合实验装置、煤矿电工技术实训室

网络化智能型维修电工电气控制技能实训智能考核装置

电工实操操作平台、电工技能实训考核装置

电工职业技能等级鉴定考核装置

可编程电子产品设计与制作实训考核装置

电工实验与技能实训综合装置

电工电子技术综合实验平台

电工技能实训考核设备

高频电子线路实验平台

电气控制综合实验装置

物联网射频识别综合应用实验箱

电力拖动实验台

电工综合实训考核设备

电气技术考核实训装置

电气控制技术实训装置

电气安装与维修实训考核装置

电气电子综合创新实训室设备

机电一体化组装与调试装置

电气装配实训装置

低压电工基础训练实训台(带急救)

电工技能实训与考核装置

维修电工综合实训系统(单面中、高级型)

维修电工技能实训考核装置

电机控制及仪表照明电路实训考核装置

电工实训考核装置

高级维修电工实训考核装置

电子电路实训综合操作台

电子技术智能实验平台

电子信息实验室设备、应用电子技术实验室

电工电拖综合实验装置、电工电子技术实训系统

通用电工、电子技术实验室设备

电工电子技术综合实训考核装置

电力拖动电气控制技术实验台

电力拖动实训装置

电工技术综合实验平台

电工技术综合实验装置

电气装配实训台、电工技能实训考核设备

电工中级实训台

电气控制测试台

电子技能实训装置

电工技能实训装置(单面双组型)

电工电子技能实训台

电工专用技能实训台

PLC一体化实训装置

双面四工位电子工艺实训台

电子产品设计与应用实训考核装置

智能电子综合应用实训台

电工电子技术实训装置

电工电子综合实验装置

电工电子技术实训考核装置(电子线路焊接与装调)

通用电工、电子综合实验装置

电工技术综合实验平台

电子综合实训平台

低压电工实操台

电工实验台

电子技术技能实训台

电子装配与工艺实训台

电子产品装配与调试实训台

电工电子创新实训考核装置

电子技术创新综合训练平台

电子技术实验台

电子技术综合实训室实习实训设备

电子综合试验台

电子技术应用创新实训考核装置

电子技术综合应用实训考核装置

电子设计自动化(EDA)实训平台

电工实训考核装置(柜式、双面型)

电子技术创新综合训练平台

电工综合实验平台

PLC·步进·伺服控制综合实训平台

电工电子电拖PLC单片机传感器实训考核装置

电工电子综合应用创新实训装置

网孔型电工综合实训考核平台

高级维修电工考核实训平台

中高级电工PLC变频器综合实训考核装置

高级电工电气控制综合实训平台

智能制造设备安装与调试实训考核平台

智能电工基础技术实验装置

可编程控制器、变频器、触摸屏、实验实训考核装置

PLC控制综合实训平台

电工电子技术综合实训装置

PLC、变频器控制技术综合实训装置

电工电子电拖综合应用创新实训考核装置

电工电子技能综合实训考核平台

电工电子技术综合实训考核装置

电工基础与技能实训考核装置

电工技术综合实验平台

电工技术综合实训装置

电工综合实训考核平台

电工技术实训网板

电子工艺实训台(两面4工位)

电子技术综合实训考核设备

电子技术综合实验装置

模拟与数字电路实验平台

模数电实训平台

数模电综合实训平台

电气自动化设备安装与维修实训考核平台

维修电工技能实训考核装置(网孔板、双组型)

网孔型电工技能及工艺实训考核装置(双面、四组)

智能型装接表电工实训系统

电工技能实训考核柜

直流调速(调压)实训控制柜

电气工程与自动化实训室设备

化工自动化仪表实训平台

电工·电子技术实训装置

电气控制实训装置(单面双组型)

电工电气控制实训考核装置

电气装配综合实训装置

电气装调实训装置

电气装配与调试实训平台

仪表自动化控制综合实训台

中级电工实训考核设备

高级电工实训考核设备

初中高级维修电工实训考核装置

高性能高级维修电工及技能培训考核实训装置

维修电工电气控制及仪表照明电路实训考核装置

电工电子电拖综合实验装置

现化电工综合实训考核实训台

减速机与电机实训装置

电工培训考核装置

电机拖动及运动控制综合实验台

机电技术技能实训考核装置

电机控制与调速实训装置

电机与电气控制实训台

楼宇智能化控制系统平台

电气技能实训考核装置

电工电气装配与工艺实训台

电机与电力拖动实训装置

维修电工技能实训考核装置(网孔板、单面双组型)

电工电子及电机拖动综合实训平台

电工电子电力拖动技术实验装置

电工技能实训与考核装置

电工技术实训台

电工技术实验装置

电工电子电力拖动实验与技能实训台

电工综合实训考核设备

高级电工实训台

电工电子综合实验台

智能型电工电子拖动综合实验装置(带PLC实验)

电工基本技能训练实训装置

电子技术综合应用创新实训考核装置

电子技术创新设计综合应用实训装置

电子焊接实训考核装置

电子工艺与检测实训平台

电子产品装配实训台

电子装配实训台

电子技术实验装置

高级电工电子技术实验装置

高性能电工电子电拖综合实训装置

电子技术综合实验装置

电子电路综合实验实训装置

电子电工基础实验台、通用电工实验装置

通用电力拖动实训装置

电工基础实验装置

电气控制技术实训考核装置

电气控制及电子技能实训考核装置

内外线电气安装与维修实训装置

网孔型电工技能及工艺实训考核装置(单面、双组)

电工技能实训考核平台

电工电子技能及创新设计综合实训考核装置

电工电子与电力拖动实训平台

电工电子技术实验台

初、中、高级及技师维修电工实训考核装置

电工技能训练工作台

电工技能实训教学装置

电气控制综合实验装置

供配电技术实训装备

维修电工技能训练与考核平台(网孔板、双组型)

电工实训装置(单面双组型)

电工电子模拟实训装置

低压电工电气装配实训台

电子装调工作台

电子装配工艺与检测实训装置

电工工艺(维修电工)试验台

电工电子电拖实训台

一体化电工电子技术创新设计综合应用实训装置

现代维修电工技术实训考核装置

电工电子实训台

电工电子实训设备

电工实训工作台

电子技术技能实训考核台

电子学技术综合实验装置

维修电工电气控制实训装置

机床电气与PLC控制教学实验装置

维修电工技能考核实训装置

机电技术技能实训考核装置

电气装配实训装置(网孔板、双组型)

学生电源台,学生电源实训装置

电子产品设计与制作实训平台

电子单片机实训台

维修电工实训设备

维修电工实训考核装置

电机电力电子及电气传动实训装置

电机控制及调速综合实训装置

电工电子自动化综合实训实验台

模电数电综合实验装置

电工模电数电综合实训平台

电气控制及电子技能实训考核装置

电气装配实训装置

网孔型电工电气装配实训台

维修电工实训考核装置(单面双工位)

电子电工综合实验装置

电工电子综合实训平台

电源控制实训平台

电工技能测试台

电工操作台、初级维修电工实训设备

电子综合实验平台

电工综合实验平台

维修电工实训设备

高级电工技能实训考核装置

电工电子技术创新设计综合应用实训台

电力拖动实验装置

电工电子技术实验台

高级电工技术实验台

电工综合实验装置

维修电工技能智能实训考核装置

机电技术技能实训考核装置

电工电子技能综合实训装置

通用电工竞赛训练平台

高级电工练功考核实训台

电工、电子、电力拖动、PLC、变频器、单片机、触摸屏实训台

电子技术综合实训装置

电子技术技能实训台

现代物流仓储自动化实验系统

电气线路安装实训装置

维修电工技术实训平台

电力电子技术应用实训装置

电工电子综合应用创新实训装置

电气照明设备安装调试技能实训装置

电气安装调试实训设备,电气安装调试实训装置

自动生产线装调与设计实训装置

互联网+现代电工电子技术实训装置

电工电子·电拖·PLC技术综合实训考核装置

电气设备安装调试技能实训装置

电工电子基础实验装置

电工电子技术基础实训考核平台

电气安装与维修实训装置

电机传动与控制实验装置

维修电工高级技师考核实训设备

电气技术考核实训装置

电气控制PLC实训台

电气安装与维修实训考核装置

电气控制系统安装与调试实训设备

电机及电气技术实验装置

电气安装调试实训装置

通用电工电子电拖实验装置

电工电子实验装置

电力拖动及运动控制综合实验装置

电机拖动及电气控制技术实训装置

电机拖动及运动控制综合实验台

机电综实训考核平台

电力拖动实验装置

电工电子技术创新设计综合应用实训台

计算机组装与维修实训装置

电力电子技术应用创新设计综合实训装置

全数字交流调速系统实验装置

直流调速技术实训装置

电机性能测试柜

机电控制综合实训平台

电机控制实训台

电机控制接线实验台

电机运动控制实训装置

电工电机拖动实训装置

电机装配与运行检测实训装置

电机电控配线安装实训装置

电机·变压器维修及检测实训装置

电机故障检测实训考核装置

变频器工作原理实训装置

维修电工技能实训考核装置(电气控制·PLC·变频器)

维修电工电气控制技能实训装置

网孔型高级电工综合实训考核装置

高级电工技能实训考核装置

高级维修电工变频调速PLC可编程控制实训装置

高级维修电工实训平台

电子产品工艺实训台

电子焊接技能实训平台

现代电工技术实训考核装置(柜式、双面型)

高级电工电子实验装置

数字电子技术综合实训考核装置

模拟电路、数字电路实验平台

电子学综合实验装置

模拟电子电路实验装置

模拟电路应用创新实验平台

电子装配及焊接技能实训装置

电子焊接实训考核装置

电子焊接装配实训台

电子产品焊接与工艺实训台

电子工艺焊接装配生产线

电工电子创新综合实训装置

电子工艺实训考核装置

电子工艺实训考核装置

电子创新实验台

电子产品设计与装调实训考核装置

电力拖动一体化实训设备

网孔型电工电子电力拖动PLC可编程综合实训装置

网络型高性能电工电子技术实训与考核装置

智能电子电路综合实训台

模电数电综合应用创新实训考核装置

电子(模电数电)技术综合应用创新实训考核装置

智能化电工职业技能等级考核平台

电工高级技能鉴定实训考核设备

电工电子基础实验实训教学平台

电工电子综合实验装置

电子技术综合实训考核平台

电工实训考核装置

电工技能实训装置

电工技能实训台

电工技能实训教学装置

电气系统安装与调试实训装置

电工技术实训室、电工技术实训室设备

电工基础实训台

电工实训考核装置,电工技术实训考核装置,网孔型电工实训考核设备

现代电气控制系统安装与调试实训考核装置

网孔型电气控制实训装置

在线智慧电子实验系统综合实训平台

电子产品装调与人工智能创新考核装置

电力电子技术应用创新设计综合实训装置

电子学综合实验装置

双面四工位低压电工技能实训考核装置

电工实训操作台(单面二组型)

电工电子技术综合实训考核装置

电工电子自动化综合实验实训装置

电工电子电拖实验装置

电工技能鉴定实训装置

低压电气装配工技能实训考核装置

电工电拖综合实训装置

电工技术实训考核装置

机电综合实训考核平台

电工电子技术实验装置

电力拖动实训装置

轨道交通电力系统综合自动化技能实训考核平台

电机与拖动综合实训平台

电力电子及电机拖动实验装置

电力电子综合实训平台

电力拖动一体化实训设备

电力系统综合自动化技能实训考核平台

电力系统微机保护综合实训装置

电力系统自动化实训平台

电气设备及二次部分实训考核装置

电机电力电子及电气传动教学实验台

现代电力电子及交直流调速实验装置

电力电子技术实验箱

电力电子技术实训装置

电机及电气技术实验装置

电机电力电子及电气控制技术实验装置

电机及电气技术实验装置

交直流调速实训装置

大功率直流调速系统实训考核装置

电机装配与运行检测实训考核设备

电机电力拖动及电气控制实训装置

电机拖动及自动控制系统实验台

电机及电气控制实验装置

电子技术综合实训装置

电子焊接装配实训台

电子创新综合实训平台

电工电拖综合实训平台

电机控制实验台、电机PLC控制实验装置

摇臂钻集合实验台,机床电气控制技能实训考核装置

电气控制实训平台

一体化网络型高级维修及技师电工技能培训考核实训装置

防爆电气控制技术技能培训考核实训装置

电机及拖动实验台

电气综合控制实训考核装置

高级电工电子实训装置

高级维修电工综合实训柜

电工操作实操台,网孔型电工技能实训考核装置

电气安装实训装置

电工电子综合应用创新实训装置

电动机装配实训装置

电机维修及检测实验装置

机电传动与控制实训装置

电机控制与调速实训装置

电力拖动电气控制实验装置

电工电气实训考核装置

电工电子实训台

电机拖动与调速系统实训装置

电子产品设计及制作生产线

电力系统微机保护综合实训设备

电子技术综合实验装置

电子技术综合实训平台

网孔型高级维修电工实训设备,网孔型中级维修电工实训设备,网孔型初级维修电工实训设备

高级电工电拖实训考核柜、中级电工电拖实训考核考核柜、初级电工电拖实训考核考核柜

机电传动与PLC控制实验台

电力拖动PLC变频调速综合实训装置

电力拖动实训台

电工基础及基本技能实训台

电机拖动实训设备

电子技术实验实训室设备

电工电子实训考核装置

高级电工电子电力拖动实验装置

供电技术实训装置

电力拖动与控制技术实训装置

电力电子及电气传动实验台

电力技术控制系统实训演示设备

电工电子及电力拖动综合应用创新实训装置

高性能电工电子电力拖动综合实验装置

电力自动化仪表及过程控制实训平台

电力系统继电保护实验台

电气控制实训室设备

电气控制技术实验装置

维修电工实训考核装置

高级电工及技师维修电工实训考核装置

维修电工实训装置、维修电工技能操作台

高级维修电工考核实训台(单面双组型)

电气安装与维修实训考核装置

电工电力电子实训平台

电力拖动及电机控制实训台

电机及拖动控制实训平台

大功率直流调速系统实训考核装置

转速、电压、电流负反馈直流调速系统的安装和调试实训系统

电力系统综合自动化实验平台

供配电所实训装置

变电二次安装工实训考核装置

工厂供电综合自动化实训装置

供配电实验室设备,电气工程综合实训设备

电工基本操作技术实训室设备

机电驱动实训设备

电子产品装配实训室

电气控制技能实训考核装置

电气安装与维修实训考核设备

电子焊接防静电实训台

电子产品装配与调试生产线

电子工艺实训考核装置

模拟电路实验装置

电机技术实验装置(交/直流发电机)

电机与变压器综合实验装置

电力拖动.PLC技能实训装置,电力拖动、PLC实训装置

高性能高级维修电工及技能培训考核实训装置

高级电工职业技能鉴定综合实训考核装置

电力自动化及继电保护实验装置

电力自动化及继电保护实验台

电力拖动(工厂电气控制)实验装置

初中级电工实训考核装置

高级电工技术实验台

电气智能控制PLC 技术实训装置

电力电子与电力传动专业课程

电力电子技术实验室设备

电气安装与维修实训考核装置

自动化综合实训装置

高级维修电工实训考核装置

电工实训考核装置简介,电气装配实训台注意事项

高性能高级维修电工技能培训考核装置

电子技术实训装置

电工电子技术创新设计综合应用实训装置

电气动力设备安装调试技能实训装置(高级)

(初级)电气动力设备安装调试技能实训装置

(中级)电气动力设备安装调试技能实训装置

电气照明设备安装调试技能实训装置

高性能电工技术实验台

高低压配电实验实训装置

电工技术综合实验装置

数字电路应用创新实验平台

一体化教学电工技术工作岛

电工技术实验装置

模拟电路实验装置

电工技能实训考核装置

高性能电工电子电力拖动综合实训装置

高性能电工综合实验装置

高级电工实操柜,中级电工实操柜,初级电工实操柜

高级电工技术实训考核装置

中级电工技术实训考核装置

初级电工技术实训考核装置

通用电工技能综合实训装置

电工PLC实训考核装置

电工综合训练装置

电工实训装置

电工实验装置

电工电子综合实验装置

电工电子电拖实训装置

电工·电子技术实训装置

现代高级电工电拖实训考核设备

中高级电工可编程触摸屏变频器数模电实训台

维修电工电气控制实训考核装置

仪表及照明单三相电机控制实训考核装置

高级电工综合实验装置

现代电气控制应用实训设备

通用电工实验台,通用电工技术实训台

通用电子实验台

通用电工电子实验台

通用电工电子电力拖动实验台

通用电工电子电力拖动带直流电机实验台

电工、电子、电力拖动(带直流电机、三相可调)实验装置

通用电力拖动实验室成套设备

通用电力拖动实验室成套设备(带直流电机实验)

通用电工电子 电力拖动 直流电机实验室设备 (四合一)

现代电气控制系统安装与调试实训装置

电工·电子·电拖创新实训室设备

工匠人才创新工作室实训设备

电气实训操作台

可编程变频器电气控制综合实训装置

现代电气控制综合实训装置

电工技术实验装置

电工电子技术实训装置

智能型电工电子技术实验装置

智能型电工、电子、电力拖动综合实验装置

智能型电工、电子、电力拖动综合实验装置(带PLC实验)

智能型电工、电子/电拖、PLC、单片机综合实验装置

智能型电工、电子、电拖、PLC、变频调速综合实验装置

电子技术创新设计综合应用实训装置

电子焊接装配生产线

电子焊接工作台

电子工艺实训台

电子装配调试实训台

电子产品装调一体化创新实训装置

电子电工技术实训室设备

电气装配实训台(单面双组型)

机床PLC电气控制实训考核装置

电气装配实训台

电工技能训练与考核平台(网孔板、双组型)

电气技能实训考核装置(单面双组型)

高性能电工技术实验装置

高性能电工电拖实验装置

高性能电工、电子、电力拖动、PLC、变频器实训装置

高级电工技术实验台

高性能电工电子实验台

高级电工电子电拖综合实验台

维修电工技能实训考核装置(两面四组型)

维修电工技能实训考核装置(网孔板、双组型)

初级电工、电拖实训考核装置(柜式)

中级电工、电拖实训考核装置(柜式)

高级电工、电拖实训考核装置(柜式)

高性能高级维修维修电工实训考核装置

维修电工电气控制及仪表照明电路综合实训考核装置

高级维修电工实验考核系统

高级维修电工技能实训考核装置

仪表照明实训考核装置

高级维修电工实训考核装置

维修电工电气控制及仪表照明电路综合实训考核装置

高级技师维修电工实训考核装置

网络维修电工高级技师实训智能考核装置

维修电工电气控制技能实训考核装置

技能大师工作室设备、技能创新实验实训设备

高级电工实训考核鉴定装置

智能型现代电气控制实训考核装置

高性能初级维修电工及技能培训考核实训装置

高性能中级维修电工及技能培训考核实训装置

高性能高级维修电工及技能培训考核实训装置

电工电子综合应用创新实训装置

高级电工、电拖、PLC实训考核装置

西门子S7-1200高性能高级维修电工实训考核平台

电工电气控制实训考核装置

电气照明接线实操考核平台

电气设备安装调试技能实训装置

自动加工与装配生产线实训考核设备

网孔型万能电气控制与及机床电路实训考核鉴定装置

机床电气技能实训考核鉴定装置

现代电气控制系统安装与调试实训考核装置

模电、数电、电力拖动实验台

维修电工实训考核柜(柜式、双面型)

低压电工考核实训装置

低压电气控制实训台

电工技能实训试验台

电气与维修综合实训考核平台

网孔型电工技能实训台

网孔型维修电工实训装置

双面网孔板维修电工技能实训考核装置

高级电工电子实验装置

电工电拖实训平台

维修电工电气控制技能实训考核装置

维修电工通用型实训考核实训装置

维修电工排故培训考核装置

电工基本技能综合实训设备

维修电工实训装置(网孔板单面双组型)

电工电子技术·电力拖动实训考核装置

通用电工电子电拖(带直流电机)实验台

电子基础技能实训考核平台

电子技术实验教学平台

电子技术综合实训考核装置

电工电子技术实训考核装置

电工实训装置

电工电子实验装置

电工电子电力拖动实验装置

电工电子电力拖动实验装置(带PLC实验)

电子产品装调与智能检测实训考核装置

电子基本技能实训考核设备

电子产品装调与人工智能创新考核装置

电子基本技能实训考核设备

电子工艺实训考核装置

电子工艺综合实训装置

电子工艺实验考核装置

电工技能及工艺实训考核装置(网孔板)

通用电工电子技术及电力拖动实验台

电子产品焊接装配实训台

智能电工实训考核装置

多功能维修电工教学实训考核装置

中级维修电工实训台

初级维修电工实训学生台

电子实验室设备

电工电子综合实验平台

模电数电技术实验台

电机电力电子与交直流调速实验台、电机电力电子与电气传动技术实验装置

智能供配电实训装置

智能变配电系统实验开发平台

高级维修电工及技师技能实训考核装置

交流变极调速系统(至少3速)电气实训柜

工厂供配电实训装置

供配电技术综合实验装置

高低压配电实验实训装置

低压供配电技术实训设备

低压配电成套实训装置

低压配电操作实训室设备

工厂供电综合自动化实训系统

工厂供电技术实训装置

35kV变电站及10kV供配电系统倒闸操作屏

变配电室值班电工技能培训考核系统

供配电所实训装置

智能供配电实训装置

工厂供电及配电自动化实验装置

变电站综合自动化实训系统

微机及继电保护实验实训装置

电力系统继电保护综合实验装置

电力系统继电保护与自动化实训装置

电力系统微机线路保护实训考核装置

电力系统继电保护工培训考核平台

电力系统自动化实训平台

电力系统继电保护与自动化实训装置

电力系统继电特性及继电保护实验装置

电机及自动控制实验装置

高级维修电工实训设备

电气PLC控制实训平台

中级维修电工实训考核装置

维修电工中级技能实训设备

高性能初级维修电工技能实训装置

电气安装与维修实训考核装置

电气动力设备安装调试技能实训装置

电工电气维修实训台

维修电工与PLC实训考核装置(双工位)

电气系统安装与调试实训装置

维修电工技能实训考核台

高级技师维修电工实训装置

维修电工技师、高级技师技能实训考核装置

维修电工仪表照明实训考核装置

维修电工电气控制及仪表照明电路综合实训考核装置

维修电工电气控制技能实训考核装置

智能低压电工实训考核鉴定设备

电工实训操作实操台

安全用电实训考核装置

电子实训装配生产流水线

新能源发电实训设备

电工、模电、数电、微机接口及微机应用实验设备(适用于高校、大专、职业学院)  更多产品>>

电力电子技术及数模电综合实验台

电工、模电、数电实验室设备

模拟 数字电子电路微机接口 微机应用综合实验室设备

信号与系统·控制理论·计算机控制技术实验台

模电、数电、通信原理教学实验装置综合实验台

电工模电数电电气控制(直流电机)实验装置

模电、数电、现代通讯原理实验室成套设备

高级模电、数电综合实验台

模电、数电、高频电路综合实验台

模电、数电、自动控制综合实验台

模电、数电、单片机实验开发系统综合实验台

电工基础实验室设备、电工实验装置

电工实验室成套设备

电工基础实训装置

电工实验台

电工、模电、数电、电气控制综合实验室成套设备

模电.数电实验台

电工、模电、数电实验台(三合一)

电工、模电、数电、电气控制实验台(四合一)

电工、模电、数电、电气控制(带直流电机)实验台(五合一)

电机拖动及电力电子技术创新实验实训装置

电力电子与电力牵引实验台

电力电子技术实验装置

电力电子技术及电气传动实训装置

电力电子电气自动控制技术实训装置

电力电子及交直流调速实验装置

电机及电气技术实验装置

电力电子实训装置

电力电子技术实验台

电力电子基础实训台

电力电子技术实训台

电力电子技术实训装置

电力电子及电机拖动综合实验装置

电力电子技术及电机控制实验装置

电力电子及电气传动实训装置

电力电子技术实验装置

电机控制及照明实训柜

电力自动化及继电保护实验装置

DSP原理及电机调速实验系统

现代电工技术实训考核装置

现代电力电子技术实验设备

电工电子电气技术实训装置

电机拖动及电气控制技术实验装置

电机维修及检测实训装置,控制微电机综合实验装置,电机拖动实训设备

电机原理及电机拖动实验系统

单双闭环直流调速控制实训装置

交直流调速实训装置

电机维修及检测实训设备

机电综实训PLC考核平台

电机拖动实验台

电机及电气技术实验装置

电气动力设备安装调试技能实训装置

电力电子电机拖动综合实验台

电机控制与调速综合实训装置

电力电子技术及电机控制实验装置

电工电子综合应用创新实训装置装置

通用电力拖动实验装置

电力拖动实训装置

电工电子相关实验教学设备

电子装配实训台,电子基本技能实训设备

电机及电气技术实验装置

电力电子技术实训装置

电子技术综合实训考核装置

电子、单片机技术综合实训考核装置

电子技术及传感器综合实训装置

电子技术综合实训平台

电子应用技能实训考核装置

电工技术实训装置

电工电子技术实验台

电工、模电、数电、电力拖动(带直流电机)实验与实训考核台电工维修实训设备  更多产品>>

模拟混合综合实验平台

数电模电实验平台

模电、数电实验与技能实训考核台

电工、模电、数电实验与技能实训考核台

通用电工、电子、电拖实验与电工、电子、电拖技能实训考核实验室设备

电工、模电、数电、电力拖动(带直流电机)实验与技能实训考核实验室设备

电工、模拟、数字、电力拖动综合实验装置

电工技能实训与考核实验室成套设备

电工·模电·数电·电拖·单片机·PLC·传感器技术综合实训考核装置 

电工、模电、数电、电气控制、PLC可编程控制综合实验装置

电工、电子、电拖(带直流电机)实验与电工、电子、电拖技能实训考核实验室设备

电气装配与工艺实训台

网孔型电工电子技能及工艺实训考核装置

网孔型电力拖动(工厂电气控制)技能及工艺实训考核装置

维修电工仪表照明实训考核装置

初级工实训台、中高工实训台、高级工实训台

高性能电工电子电拖综合实训装置

高性能电工电子技术实训考核装置

高性能电工、电子、电力拖动技术实训考核装置

电力拖动工厂电气控制技能及工艺实训考核装置、网孔型电工电子电力拖动变频调速PLC装置 

高性能电工电子电拖及自动化技术实训与考核装置

高性能电工技术实训考核装置、高性能电工电子技术实训考核装置、高性能电工电子电力拖动技术实训考核装置 

电子技术综合实训考核装置,电工电子技术实训考核装置,电工电子技术·电力拖动实训考核装置 

电力拖动·PLC技能实训装置、电力拖动技能实训考核装置 

单片机实验开发系统、单片机技术实训装置

单片机嵌入式实验系统 

新型单片机实验箱 

微机原理及接口实验系统 

8-32位微机原理接口实验系统 

集成一体化单片机、微机接口综合实验箱 

多种单片机、微机接口与组态综合实验系统 

51单片机实验箱 

STM32ARM嵌入式技术实验箱 

STM32单片机实验箱 

单片机与组态综合实验系统 

单片机与MCGS组态综合实验系统 

单片机、微机原理及接口技术二合一实验箱 

自控原理实验箱 

自控计控原理实验系统 

自控原理与计算机控制实验箱 

超强型计算机组成原理实验箱

计算机组成原理与系统结构实验箱 

单片机实验箱

单片机嵌入式综合实验箱

单片机技术实训系统

单片机实验箱

信号与系统/DSP实验箱

单片机同步互动实验系统

数字、模拟电路同步互动教学系统

电路分析基础课程设计实验室设备

电路原理与模拟电路综合实验箱

数字电路、EDA技术实验设计系统

SAE数电/摸电/EDA综合实验系统

三相电路的实验箱

电子测量实验箱

电工电路技术实验箱

太阳能教学实验箱

16位-32位微机原理与接口技术实验箱

8086KB微机原理与接口实验箱

自控原理及计算机控制技术教学实验箱

新型计算机组成原理实验箱

计算机组成原理基础实验箱

计算机设计综合技能试验箱 

A865微机原理与单片机实验箱 

微机控制与仿真实验实训室 

嵌入式实验开发系统 

创新型模块化模拟电路实验箱 

增强型电子线路综合实验箱 

数字电子技术实验箱 

模拟电子技术实验箱 

数字电子技术实验箱,设计型(基础型) 

微机原理与接口技术,计算机控制技术课程 

创新单片机实训箱 

EDA实验箱 

EDA实训室、EDA实验开发箱 

FPGA教学开发创新平台 

E207EDA设计技术实验箱 

E216SOPC系统综合开发平台 

超强型计算机组成原理与系统结构实验箱 

高频电路实验箱 

综合电路原理实验箱 

电路原理实训室设备 

EMCU模块化多CPU创新单片机实训实验箱 

电路技术实验台、电路技术实验室设备 

数字模拟电路实验箱 

模拟电路实验箱(含信号源) 

模电实验箱 

数电实验箱 

电路原理实验箱 

数字电路实验箱 

模拟电路实验箱 

数字电路实验箱 

数字模拟电路实验箱 

数字电路、模拟电路综合实验箱 

电工技术实验箱 

电子技术调试实验箱 

电子技术实验箱 

电路原理实验箱、数字电路实验箱 

模拟电路技术实验箱、数字电路技术实验箱、电工技术实验箱 

电路分析基础实验箱 

电路分析实验箱、电路原理实验箱 

模拟电子技术实验系统

数字电路技术实验系统

电路分析实验台

运动控制实训平台、CPTH超强型计算机组成原理与系统结构实验仪 

信号与系统实验平台

信号与系统及数字信号处理平台

通信教学实验系统

信号与系统•控制理论实验装置

移动通信系统

现代交换系统方案

数字通信技术实验系统方案

通信原理实验系统方案

通信与信号处理实验箱

通信系统创新实验平台 

信号与系统控制理论实验装置 

信号与系统综合实验箱 

移动通信系统、通信原理实验平台 

程控交换综合实验箱

移动通信综合实验箱

通信系统原理实验箱

光纤通信教学实验系统

光纤通信综合实验箱

高频通信电路实验箱  

高频电子线路实验箱  

通信原理综合实验箱

现代通信技术实验平台

通信原理实验箱

电子实验箱,模拟电子实验箱,通信原理实验箱

交流电路实验箱

直流电路实验箱

创新单片机实训实验箱

数字、模拟、电路分析综合实验箱

智能通用电工、电子、电力拖动实验室设备(适用高校、专科、职业学院、中专、技校、职校 )

电工、电子、电拖(带直流电机)技能实训与考核实验室设备

通用电工电子电拖(带直流电机)实验台

电工电子及电力拖动实训装置

电工电子电拖直流电机实训台

通用电工电子实验台、电工电子综合实验台

通用型电工电子实验台

电工电子电拖实训台

电力拖动实训平台

电机拖动及控制实训设备

电机与拖动实验室设备及装置

通用智能型电子实验与技能实训考核台

通用智能型电工实验和电工技能实训考核台

通用电子实验与电子技能实训考核实验室设备

通用智能型电工、电子、电拖实验与技能实训考核台

电工、电子、电力拖动(带直流电机)技能实训考核台维修电工实设备   更多产品>>

电工电子技术实训装置

电工技能实训考核台

电子技能实训考核台

电工、电子技能实训考核台

电工、电子、电力拖动技能实训考核台

电工、电子、电力拖动(带直流电机)技能实训考核台

电气控制实训装置(单面双组型)

电气实验实训室,主要服务机械制造自动化电工维修考核设备 更多产品>>

智能电工技术实验装置

SB-528立式电工实验台

SB-528立式电工、模电、数电实验台

SB-528立式电工、模电、数电、电气控制实验台

SB-528立式电工、模电、数电、电气控制(带直流电机)实验台

SB-528E立式电工·模电·数电·单片机综合实验装置

立式电工·模电·数电·电气控制·PLC可编程控制综合实验装置

智能型电工电子电拖PLC单片机综合实验装置

电工电子及电力拖动综合应用创新实训装置

电力拖动(工厂电气控制)实验装置

高级电工实验室成套设备(带功率表、功率因数表)

高级模电、数电实验室成套设备

汽车电子技术专业设备    更多产品>>

新能源汽车电力电子实训台   

新能源汽车电能转换技术实训台   

新能源汽车电工电子电拖实验实训平台   

新能源汽车电工电子实训设备   

氢燃料汽车实训实验设备   

智能网联汽车综合实训室建设方案   

汽车电磁学原理智能教学平台

浅谈职业教育新能源汽车汽车维修人才的培养、新能源汽车实训设备

新能源电动汽车透明实训模型《比亚迪》   

新能源汽车与维修专业实训室建设

新能源汽车交直流充电桩综合实训台

充电桩(站)及监控实训系统、新能源汽车充电桩

汽车维修人才的培养、汽车教学设备

卡罗拉14款电器实训台

奇瑞瑞虎8全车电器实训台

迈腾B8汽车电气系统便携测量盒组件

汽车电工电子实训平台

汽车电工电子综合技能实训系统

汽车电工电子基础教学平台

汽车电工电子技术综合应用创新实训考核装置

新能源汽车电工电子基础教学平台

部队汽车实训室建设、汽车检测与维修技术(军车方向)

部队汽车实训设备

飞轮储能实验台

现代物流仓储自动化实验系统

立体仓库实物教学实验装置

新能源汽车电工电子基础实训装置

交通灯控制教学模型

汽车电工电子实训室

汽车电子实训装置、汽车电子实训室设备

汽车电磁学基础实训装置

汽车基础电路实验箱

汽车电子电路实验箱

汽车总线技术实训平台

新能源汽车电工电力电子实训装置

电动汽车充电桩系统实训台

燃料电池电动汽车动力系统实验平台

高压安全实训台

交流充电桩原理实训台

新能源汽车动力电池控制系统教学平台

电动汽车电池动力总成及管理系统教学平台

纯电动整车检测实训系统

新能源汽车检测与维修实训考核设备

新能源汽车电工电子及电机驱动技术教学系统

ABS/ASR/ESP制动系统实训台

纯电动车永磁同步电机解剖展示台

电机解剖教学平台

电池解剖教学平台

纯电动汽车电控系统教学平台

PEM水电解实验器

燃料电池教学实验平台

燃料电池动力系统教学平台

柴油机拆装实训设备

新能源高压器件展示箱

高压安全原理教学实验箱

农机设备应用与维修专业实训室设备

农机实训室建设方案、农业机械实训室

农机拆装实训设备

电动车PTC结构解剖实训台

电动车压缩机结构解剖实训台

新能源汽车电动真空助力制动系统实训台

纯电动汽车车身电器实训台

比亚迪秦电动转向助力EPS实训台

新能源电动车高压电控总成驱动电机变速箱实训台

纯电动汽车动力电池与管理系统实训台

新能源汽车ABS/EBD/BAS糸统实训台(比亚迪)

新能源电动车高压电控总成驱动电机变速箱实训台

新能源车载充电机解剖实训台

新能源比亚迪车载网络实训台

交流充电桩模拟实训装置

纯电动汽车空调实训台

汽车电子电工实训考核设备

迈锐宝XL汽车全车电器实训台

勇士2022汽车动力转向系统实训台

维柴w615柴油发动机的实训平台

豪沃电路实训台

猎豹全车电器实训台

金龙客车全车电器实训台

全顺全车电器实训台

欧曼全车电器实训台

猛士EQ2050全车电器实训台

猛士指挥车汽车电控发动机实训台

东风EQ1118G汽车全车电器实训装置

东风天锦发动机动态实训平台(东风天锦EQ4H)

东风天锦发动机解剖实训台架

东风天锦EQ1120GA2底盘实训台

天锦康明斯ISDe2150发动机实训台

天锦康明斯ISDe2150发动机解剖实训台

东风天锦全车电器实训台

东风2050全车电器实训台

陕汽2190N燃油喷射系统实物演示装置

SX2190全车电路综合实训台

SX2150汽车底盘实训台

陕汽2190N全车电器实训台

陕汽2190N离合器工作原理实训台

陕汽2190N全车气路工作原理图

车辆继电器系统训练台

发动机电子燃油喷射系统

手动变速器解剖运行台(解放CA1122)

汽车空调系统实验台

新能源汽车实训设备、汽车发动机实训台

汽车底盘实训装置

汽车实物解剖模型

PLC编程控制实训设备、单片机实验室、计算机原理实验室设备、工业自动化实验台   更多产品>>

可编程控制器(PLC)实训平台

可编程逻辑控制器智能电气控制实验平台

可编程控制器应用技术实训设备

可编程控制器自动化教学装置

PLC可编程控制器综合实训考核装置

可编程控制器实训设备

可编程控制器(PLC)实训设备

智电综合实训装置

网络化PLC综合控制实训平台

PLC智能综合实训平台

自动化实训操作台

技师工作站、西门子plc实训平台

PLC可编程电器控制综合实训装置(S7-1200)(PLC+变频+电气控制+触摸屏)

柔性智能制造实训系统

数字化工业控制实训平台

电气控制系统实验(教学)台

自动化实训装置

工业自动化及电气控制综合实训装置

工业自动化实训平台

机械手实训装置

PLC控制综合实训系统

工业自动化网络控制平台

自动化驱动实训系统

机电创新实训平台

PLC综合应用实训台

工业自动化综合实训平台

自动化设备综合实训台

PLC电气自动化控制实训平台

工业自动化实训考核设备

PLC及电气控制综合实训台

工业网络智能控制与维护实训平台

通用PLC与人机界面实验装置

PLC电器实训台

ABB变频器实训装置

PLC与变频技术实训装置

PLC工业网络集成控制技术实验开发平台

可编程序控制系统设计师综合实训设备

PLC可编程控制技术综合实训装置

现代电气控制系统安装与调试实训平台

机电自动化实训操作平台

智能光机电一体化综合实训考核设备

智能机电一体化实训平台

通用机电设备安装与调试实训装备

自动生产线实训考核装置

自动检测生产线实训装置

自动生产线拆装与装调实训装置

电气智能化系统安装技术实训装置

电气控制与PLC应用实训平台

智能PLC电气控制综合实训平台

机电一体化智能综合实训平台

机电一体化智能实训平台

PLC可编程控制实训装置、电气设备运行与控制实训室、PLC技术实训室设备

PLC电气控制综合实训平台

PLC电气控制综合实训平台

PLC、变频器、触摸屏综合实训平台

PLC可编程综合实训平台

电气控制综合实验系统

电气控制及工业数字化装调实训考核设备

电气综合实训装置、西门子S7-1200PLC综合实训设备

可编程控制系统工程应用实训平台

PLC综合实训台-1200

PLC综合实训平台-三菱

自动送料装车实训模型

PLC实训装置

柔性灌装自动化实训平台

PLC综合实训设备

智能制造技术应用一体化学习工作站

机电一体化实训工作站

PLC可编程与变频技术综合实训装置

工业自动化网络控制平台(双面)

工业自动化网络控制实训平台(单面)

机电一体化综合实训考核系统

自动控制理论及计算机控制技术实验装置

工业互联网工程技术实训设备

电气自动化技术考核实训装置

自动控制原理实验装置

创新模块化自动生产线实训系统

PLC设备安装调试实验实训系统

工业运动控制技术实训台

电气控制与PLC控制实验装置

电气控制与PLC综合实训装置

自动化控制技能实训台

电气控制系统综合实训设备

可编程控制器实训装置

电气自动控制电路装调维修考核装置

机电一体化与工业网络高级应用实训平台

工业控制技术教学与考核平台

模块化柔性生产线实训系统(八站)

柔性灌装自动化生产线实训系统

MES网络型模块式柔性自动化生产线实训设备

运动控制实验装置

运动控制综合实训装置

六工位PLC可编程控制器实训台

机电一体化综合创新教学平台

机电一体化综合实训考核设备

PLC可编程控制器、触摸屏、变频器 伺服控制实训平台

PLC可编程技术综合实训装置

PLC可编程控制实训设备

网络型PLC可编程控制技术综合实训装置

网络型可编程控制器综合实训装置

可编程控制器S7-1200综合实训设备

网络型PLC可编程控制器综合实训装置( PLC+ 变频 + 电气控制 + 触摸屏)

可编程控制器综合实训装置(S7-1500)

网络型PLC可编程控制器综合实训装置(PLC+变频+电气控制+触摸屏)

西门子1214C网络型可编程控制器综合实训装置

网络型PLC可编程控制技术综合实训装置(PLC、变频器、触摸屏)

网络型PLC实训装置,PLC控制+变频+触摸屏+步进+伺服

电气实训操作台(PLC+变频+电气控制+触摸屏)

PLC可编程控制器实验箱

电气与PLC可编程控制综合实训装置

PLC可编程控制器综合实训装置

可编程控制综合实训装置

PLC可编程控制器实训装置

PLC可编程控制器实训装置

自动化控制技能实训台

物联网综合应用实训系统

物联网工程综合应用实训装置

物联网智能家居实训系统

PLC实训台

PLC电气技术实训装置

电气控制PLC实训台

可编程控制器、单片机综合实训装置

机电一体化实训平台

电气控制与PLC技术一体化实训设备

可编程技术实训设备

单片机技术应用实训考核装置

PLC控制技术与组态技术实训装置

单片机应用技术实训装置、六边形学生桌

单片机模拟实训台

单片机技术实训装置

单片机应用创新实验平台

单片机控制功能实训考核装置

单片机技术应用实训考核装置

PLC可编程控制器实验装置

PLC控制及变频驱动技术教学实训装置

可编程控制器综合实训装置(PLC+变频+电气控制+触摸屏)S7-1200

PLC综合控制实训装置

电机装配与运行检测实训平台

网络型PLC可编程控制器综合实训装置(PLC+变频+电气控制+触摸屏)

网络型可编程控制器实验装置(三菱)

光机电一体化变频伺服控制综合实训平台

工业网络控制实训装置

工业机械传动装调实训平台

工业数字化网络综合实训平台

工业运动控制技术实训装置

工业运动控制技术实训台

立体仓库实物教学实训装置

单片机控制二维运动实训设备

西门子工业控制与PLC综合实训平台

PLC可编程控制器实验箱

网络型可编程控制器综合实训平台

西门子S7-1500实训设备,PLC+变频+电气控制+触摸屏

工业网络与组态实训装置

可编程电气控制综合实训装置

PLC网络综合实验平台

PLC可编程控制器综合实训装置(欧姆龙)

可编程控制器实训装置

可编程变频器及电气控制综合实训装置

工业自动化通信网络实验平台

工业自动化综合实训装置

工业控制综合实训装置

工业自动化通信网络实验台

可编程控制器自动化教学装置

变频技术实验设备

PLC控制技术综合实训装置

工学结合PLC实训台

(三菱PLC)综合实训装置

西门子PLC控制综合实训装置

PLC可编程变频调速综合实训装置

PLC单片机变频调速综合实训装置

PLC、变频器、电气控制、触摸屏实训装置

cr40plc可编程控制器综合实训装置

智能电控(PLC)实训平台

可编程(PLC)实训台

可编程控制实验装置

可编程控制实验装置及单片机综合实验台 

可编程控制器、单片机、自动控制原理综合实验台

PLC试验台、PLC实验实训考核设备

PLC变频器、伺服驱动器、步进电机驱动器实训装置

工业自动化综合实训装置(PLC+ 变频器 + 触摸屏 + 单片机)

工业自动化通讯网络实训系统

网络型PLC可编程控制实验装置

PLC可编程控制实训装置PLC+电气控制

网络型PLC可编程控制器综合实训装置 

PLC变频器触摸屏培训设备

调速PLC可编程控制综合实训装置

PLC可编程控制器实验台(三菱FX3U-48MR、变频、触摸屏)

PLC可编程控制器、单片机开发应用及电气控制综合实训装置

可编程控制器实训装置

单片机原理与应用实验平台

单片机应用综合实训平台

PLC单片机实训台

单片机控制技术实训平台

单片机可编程控制综合实验装置

单片机技术开发平台

单片机开发综合实验装置

单片机开发应用技术综合实验装置

单片机控制技术实训平台

创新型单片机和EDA设计综合实验开发装置

单片机•CPLD/FPGA开发综合实验装置

AB自动化控制实训装置

单片机应用技术实训装置

单片机控制功能实训考核装置

单片机开发系统、自动控制原理综合实验装置

网络型可编程控制器(1500 PLC)实验装置

PLC可编程控制器实验装置 (PLC+伺服+变频器+电气控制+触摸屏)

工业物联网与自动化控制实训台

工业数字化网络综合实训平台

单片机应用实训考核装置

单片机应用创新实验平台

单片机技术应用实训考核装置

网络型可编程控制器(1200 PLC)实验装置

网络型PLC可编程控制器、自动控制原理综合实验装置

PLC单片机变频器触摸屏实训台

PLC可编程控制技术综合实训装置(PLC、变频器)

网络型PLC可编程控制/微机接口及微机应用综合实验装置

网络型PLC可编程控制器综合实训装置(PLC+变频ABB+电气控制+触摸屏)

网络型PLC可编程控制器综合实训装置(PLC+变频+电气控制+触摸屏)

网络型PLC可编程控制器、变频调速、触摸屏、电气控制及单片机实验开发系统综合实验装置

网络型PLC可编程控制器、变频调速、触摸屏、电气控制及微机接口与微机应用综合实验装置

可编程控制系统实训平台

可编程控制器实训操作台

PLC可编程控制实验及单片机实验开发系统综合实验装置

PLC可编程控制系统、单片机实验开发系统、自动控制原理综合实验装置

PLC可编程控制系统、微机接口及微机应用综合实验装置

计算机装调与维修技能鉴定装置

计算机组装与维护实训装置

信号与系统·控制理论·计算机控制技术实验台

单片机实训箱、 可编程控制器实验箱

工业机器人拆装和维护平台

工业机器人教学实训装置

工业机器人应用编程实训平台

工业机器人综合应用实训平台

工业机器人多功能实训台(ABB带视觉)

工业机器人循环生产线实训装备

工业机器人基础实训设备(ABB机器人系统)

工业机器人拆装与调试实训台

机器人应用实训室设备

工业机器人多功能实训平台

工业自动化实训平台

PLC可编程控制器综合实验装置

数字化工业控制实训平台

工业电气自动化及电工技能考核实训平台

可编程工业控制实训平台

PLC综合实训台

三菱FX3G-40MR光机电一体化实训考核装置

西门子S7-1200光机电一体化实训考核装置

PLC可编程控制器综合实训装置

工业自动化综合实训装置

工业自动化综合实训装置(PLC+变频器+触摸屏+单片机)

工业全数字直流调速系统综合实训装置

变频调速系统开发平台

变频器工作原理实训设备

变频调速技术实训装置

直流调速实训装置

交直流调速实训装置

工业电气综合实训装置

工业自动化控制一体化实训室设备

工业自动化综合实训装置

工业自动化综合实训装置(PLC+变频器+触摸屏+单片机)

工业自动化综合实训装置(西门子)

工业控制创新实训平台

自动化生产线实训室设备

全数字交流调速系统实验装置

工业全数字控制实训装置

PLC训练装置

工业电气自动化及电工电子技能考核实训平台

工业运动控制技术实训台

网络型plc综合实验平台

工业控制与plc综合实训平台

工业自动化网络控制平台

网络型可编程控制器综合实训装置

可编程控制器(三菱)综合实训室设备

液压传动实验台、液压PLC实验台、气动液压PLC实验台、电梯模型、智能建筑实验室设备 更多产品>>

透明液压传动与PLC控制实训装置

液压与气动实训装置

工业液压与PLC控制实训装置

液压与气压传动综合实训装置(工业型)

液压与气动工程技术实训台

PLC控制液压传动实训装备(单面液压)

PLC控制气动实训装备(单面)

透明液压传动与PLC控制实训装置

气动PLC控制实训装置

液压与气压传动(轧钢机)综合实训装置

液压传动测试实验台

工业型液压综合实验台

PLC控制液压与气动综合实训装置

机械装配平台与液压综合实训装置

液压与气动拆装维修实训台

液压元件拆装实训装置

液压与气压传动综合实训装置

液压气动PLC控制综合实训装置

实验教学用液压实验台(可视型)

多功能气动教学实验台

液压气压传动与控制实训操作平台

透明液压传动与PLC实训装置

液压与气压PLC控制综合实训装置

透明液压与气动PLC控制综合实训装置(软件控制)

透明液压传动与PLC控制实训装置

透明液压传动与PLC控制实训装置、挖掘机实训台

透明起重机液压系统与PLC控制实训装置

液压挖机与人机界面实训装置

高级电液压实训系统

透明液压传动与触摸屏实训装置

透明液压与气压传动综合实训装置(PLC控制、液压气动二合一)

液压传动与PLC实训装置(工业型单面)

PLC控制透明液压与气动综合实训装备

工程机械专业实训(验)设备

液压装载机实训系统

液压挖掘机实训系统

气动机械手实训考核装置

双面电气动PLC控制实训装置

气动传动实验台

液压传动基础实训箱

气动实训箱

液、气、电一体化实训平台

液压与气动PLC控制综合实训装置(工业型)

气动机械手实训模型

透明液压传动与PLC实训装置

机电液气一体化实训平台

液压传动技术实验台

液压元件拆装实训台(实物)

液压传动教学装置

气动实训教学装置

双面透明液压传动技术教学装置

透明液压传动演示系统

液压传动实验台

透明液压传动与PLC实训装置

透明液压PLC控制实训装置

气动PLC控制实训装置

透明液压与气动传动综合实训装置

多功能气动教学实训台

液压与气压传动综合实训台(工业型)

工业型液压综合实验台

PLC控制液压与气动综合实训装置(工业型)

透明液压传动与PLC控制实训装置

透明气动PLC控制实训装置

液压控制综合实训装置

气动控制综合实训装置

四合一透明液压传动演示系统

液压与气压实验台

透明液压传动与PLC实训装置(铝合金框架)

透明液压挖掘机系统与PLC控制实训装置

透明液压装载机PLC控制实训台

透明液压推土机实训台

叉车液压系统实训台

挖掘机液压系统与PLC控制实训装置

透明液压PLC控制实验装置(挖掘机液压试验台)

液压挖掘机实训装置

起重机械实训装置

装载机液压系统与PLC控制实训装置

起重机液压系统与PLC控制实训装置

液压与气压传动PLC综合实训装置(工业型)

液压传动与PLC实训装置(工业型单面)

透明装载机实训台

透明挖掘机实训台

传感器实训设备、传感器实验设备、实验箱类、变频调速实验装置工业自动化实训设备

传感器与检测技术实训平台

传感器与智能控制技术实训台(含视觉、工业RFID)

电力系统传感器与检测技术实训系统

检测与传感检测技术实训装置

传感器与检测技术试验台

传感器应用技术实训考核设备

传感器检测技术实训平台

传感器与检测技术实训装置

检测与传感检测技术实训装置

传感器综合实训装置

智能工业传感器检测及控制实训台(含视觉)

工业传感器检测及控制实训台

工业传感器应用与检测综合实训台

传感器技术实训室,传感器技术实训台,传感器技术实训装置

创新型测控传感器技术综合实验实训装置

传感器与检测技术实验台(37种传感器)

传感与检测实训装置

传感器综合实验系统(22种传感器技术实验箱)

检测与转换传感器技术实验仪(20种传感器)

传感器系统综合实训装置

传感器技术实训装置

传感器应用技术实验设备

传感器应用技术实训考核设备

传感器综合实验设备

传感器与检测技术实训装置

传感器系统实验仪

传感器与检测技术实验台

传感器技术实验箱

增强型型检测与转换(传感器)技术实验装置

压力传感器标定实验系统

热电阻和热点偶温度传感器校验实验系统

单片机传感器综合实验实训平台

液体流量仪表标定实验系统

压力控制测量实验装置

液位流量控制实验装置

气动薄膜控制阀与电气安装阀门定位调校实训置

检测与转换(传感器)技术实验17种箱

传感器与检测技术实训装置

创新型测控/传感器技术综合实验实训平台

流量控制测量装置

智能温度控制实训装置,自动温度测控实验装置

多媒体工程制图设计实验室设备

多功能升降式实用绘图桌

工程制图实验室设备

建筑工程制图实训室-土木工程实训室

钳工技能实训平台(六工位)

六角钳工技能实训台

钳工技能实训考核平台

钳工职业技能等级鉴定考核装置

钳工技能实训台

焊工、铆工实操室成套设备

焊接多功能实训实验室成套设备

钳工实训室简介、钳工实训工作台

机电一体化实验室设备、教学数控车床、教学数控铣床、透明电机模型、变压器模型  更多产品>>

光机电一体化控制实训系统

机电一体化实训装置

自动生产线拆装与调试实训装置

机电一体化实训装置

工业自动化综合实训装置

煤矿自动化控制实训平台

机电一体化综合实训考核设备

自动生产线装配与调试实训装置

自动化生产线实训考核装备

光机电气一体化控制实训平台

机电一体化综合实训实验系统

机电一体化系统综合实训平台

机电一体化综合系统实训装置

数字化工业机器人柔性生产线实训平台

MES网络型模块式柔性自动化生产线实训系统

MPS模块式柔性自动化生产线实训系统(六站)

灌装自动化生产线实训装置,机电一体化技师实训考核装置

光机电一体化实训考核装置(六轴工业机器人)

工业机械手实训装置

机电一体化综合实训考核系统

机电一体化综合系统实训设备

光机电一体化实训考核装置

自动化生产线实训考核平台

自动生产线实训装置

智能控制技术实训台

自动化控制技术实训装置

智能机电一体化综合实训考核设备

机电一体化综合实训系统

光机电气一体化实训装置

电机故障诊断与维修检测实训考核装置

机床电路实训考核设备

机床电路实训设备

机床自动化电气控制技能实训考核系统

机床电气线路(四合一)考核实训装置

机床电气控制实训装置(柜式双面、四合一、四种机床)

机电一体化综合实训室设备、机电液气一体化实训平台

数控设备维修实验室设备、数控机床电气故障检测实训台

机电技术综合实训考核装置

光机电一体化实训考核装置

物料分拣实训装置

煤矿培训自动化试验台

自动生产线实训考核装置

工业自动生产线实训装置

机电一体化综合实训考核装置

光机电一体化实训室设备、自动生产线实训室设备

柔性自动化生产线实训系统(六站)

机电气液一体化综合实训装置

智能型机床实训鉴定考核平台

机床电气综合实训考核鉴定装置

机床PLC电气控制实训考核装置

机床电气与智能实训考核装置

3D虚拟机床及机床线路实训装置

机床电气装配与调试竞赛平台

机床电气控制技术实训台

网络化智能型机床电气技能实训考核装置

机床电气线路排故实训室设备

机床智能实训考核装置

机床电气培训考核实验装置

网孔型万能机床电路实训考核鉴定装置(含PLC、变频器)

网孔型万能机床电路实训考核鉴定装置

数控车床装调维修实训考核装置

数控铣床装调与维修考核实训设备

数控车床电气控制与维修实训考核装置

多系统数控机床虚实一体训练机

机床电气实训智能考核装置(五种机床)

数控机床维修实训设备电气控制柜

数控车床电气安装与调试实训设备

车床综合维修考核装置(各种系统)

精密双轴十字滑台实训设备

数控铣床装调与维修实训台

数控车床装调与维修实训台

数控加工中心实验室设备

数控加工中心装调与维修考核实训设备

数控车床装调与维修考核实训设备(GSK980TDi)

数控铣床装调与维修考核实训设备(广数GSK-980MDi)

数控车床维修综合实训台、数控铣床维修综合实训台

电工技能实训考核柜

机床电气控制技术及工艺实训考核装置(网孔板)

数控车铣复合机床、五轴五联动数控加工中心、五轴数控加工中心虚实一体训练机

SINUMERIK 840DSL 五轴数控加工中心虚实一体训练机

多系统数控机床虚实一体训练机(三轴

多系统数控机床虚实一体训练机

数控五轴加工实训室设备

五轴数控加工中心虚实一体训练机

数控机床故障诊断与维修实训装置

步进电机交流伺服电动机驱动系统实验装置

光机电气一体化控制实训设备

光机电气一体化实训设备

光机电一体化控制实训装置

自动化生产线实训平台

智能制造人才综合实训室建设方案

自动生产线实训系统

MPS模块式柔性自动化生产线实训系统(六站)

智能型万能机床电气实训考核鉴定装置

变压器/电机控制综合实验装置

电机及变压器综合实验装置

电机性能综合测试装置

电机与变压器维修实训设备

电机变压器维修及检测实训装置

电机故障诊断与维修检测实训考核装置

电机电控配线安装装置

机床电气控制实训装置

电机装配工技能实训装置

电机检修技能实训装置

电机拆装与维修实训台

无线遥控智能型综合机床电气电路实训考核鉴定装置

机床电气控制线路排故实训平台

模拟机床电气故障排除实训装置

机电一体化生产线实训设备

电气控制及PLC变频器电机实训装置

智能型四合一机床电气控制实训台

智能型四合一机床电气控制技能实训考核鉴定装置

电动葫芦智能培训考核鉴定设备

M7130K平面磨床电气培训装置

桥式起重机电气培训装置

龙门刨床电气技能实训考核装置

交流桥式起重机实训考核设备

Z3040B摇臂钻床电气技能实训考核装置

C650-2普通车床电气技能实训考核装置

Z3050摇臂钻床电路智能实训考核台

C6140普通车床电气技能实训考核装置

M7120平面磨床电气技能实训考核装置

T68镗床电气技能实训考核装置

X62W万能铣床电气技能实训考核装置

智能机床电路实训考核装置

空间及平面机构综合实验台   更多产品>>

钳工技能实训考核平台   

工业机械传动装调实训平台   

机械传动装调综合实训平台   

机构运动创新设计方案拼装及仿真实验台   

机械基础实训室设备,机械设计实训设备,机械传动实训台

五金冲压模、拆装模具、铝合金拆装实训模具、注塑模具、冲孔模、级进模、复合模

机械基础综合实验室、机械设计实验室

机械传动性能综合测试实验台

机构创新组合设计实验台

机械运动创新方案拼装实验台

便携式机械系统传动创新组合设计实验台

单工位零件测绘实训装置

零件尺寸误差测量组合实训装置

零件形位误差测量组合实训装置

《几何体》实测绘图训练装置

《典型零件》实测绘图训练装置

《标准零件》实测绘图训练装置

《联接与配合》实测绘图训练装置

《千斤顶》实测绘图训练装置

《台虎钳》实测绘图训练装置

《齿轮泵》实测绘图训练装置

《减速器》实测绘图训练装置

测绘用装配体、齿轮泵、阀体及机件模型

减速器拆装教学模型

滚齿机教学模型

教学用插齿机实验台

轮系创新设计拼装及仿真实验台

机械传动方案优化综合测试实验台

曲柄滑块导杆凸轮机构实验台

螺栓与螺栓组联接综合实验台

创意组合机械系统装配训练综合实验平台

带传动效率测试分析实验台(基础型)

液体动压滑动轴承实验台

便携式机械系统传动创新组合设计实验台

机械设计制造实训设备,自动化专业实训装置

曲柄导杆滑块凸轮测试实验装置

齿轮传动测试分析实验装置

链条与万向节传动测试实验装置

机械系统集成及参数可视化分析实验台

机械传动创意组合测试实验台

A型机械传动方案创意组合及参数分析实验台

B型机械传动方案创意组合及参数分析实验台

自动化夹具综合实验台

车刀量角仪

齿轮范成仪

四杆机构创客系统,零件搭接类实训设备

机械元件陈列柜

电机与变压器声动同步CD解说示教陈列柜

机械基础声动同步CD解说示教陈列柜

机械运动简图的测绘及分析实验模型

机械零件20教陈列柜

减速器声动同步CD解说示教陈列柜

机械原理声动同步CD解说示教陈列柜

机械制图16型陈列柜

模具示教陈列柜

金属切削示教陈列柜

金属工艺学CD解说示教陈列柜

公差配合陈列柜

钳工工艺学陈列柜

金属刀具陈列柜

机床夹具设计陈列柜

机械综合陈列柜《机械原理》《机械零件》《减速器》

车工工艺学陈列柜

机械设计基础陈列柜

机械设备拆装实训台

大型量具陈列柜

《机械创新设计》示教陈列柜

气动液压示教陈列柜

机械原理实训设备,机械创新实训装置,机械设计实训设备,机械传动实训设备

机械装调技术综合实训装置

机械制图模型,机械制图教学模型

机械制图立体示教模型、测绘模型画法几何投影箱

《机械基础》(中国劳动社会保障劳动版)

机械设计拆装实验室,机械设计实验室

公差与检测技术实训室

机械系统搭接装配训练实验台

透明电动机实训教学模型、变压器教学模型

减速器拆装实验室,拆装实验用大型减速器教学模型(全铝制)

机械装调技术综合实训装置

机械运动创新设计搭接实验台

机械机构基础实验台、机构创新实验台、动平衡原理实验台、轴系结构实验箱、机构搭接测试实验台、齿轮范成

透明五金冲压模拟机、透明液压注塑机演示模型、透明注塑成型模拟机、铝合金模具拆装模型

机械装调技术综合实训装置、机械设备装调与控制技术实训装置、机械装配技能综合实训平台

机械制图模型,机械机构模型,机械零件模型,机械原理模型,部件模型

电机及电子专业实训室、电工技术实训室

 

021-61482202 021-61482206